SmartCMP云管平台 SaaS版正式发布!

2021-07-30
骞云科技致力于为各行业企业客户提供一站式的多云管理平台近几年,随着公有云,SaaS的发展,越来越多的企业将IT基础设施迁移到公有云,也将各种业务管理系统SaaS化。2020年11月,骞云发布了SmartCMP云管平台SaaS版,此次 SaaS版本的推出,既顺应行业趋势,也是骞云科技的核心战略。

通过在线服务的形式,SmartCMP云管平台SaaS版本为您提供多云统一管理、面向业务部门的自服务、服务编排和自动化、完善的人员/组织和权限控制管理、策略驱动资源分配、云资源的成本分析和优化、全面的监控告警与自动化运维等云管理服务。通过一套平台,您可以完成云管理的方方面面,持续提升IT敏捷性和效率。

以下,让我们具体来看看SmartCMP云管平台SaaS版本的核心功能。

01

多云统一管理


用户可以通过SmartCMP平台统一管理包括阿里云、腾讯云、AWS、Azure、金山云、华为云等公有云,VMware、OpenStack等私有云,Kubernetes容器云,同时支持用户快速导入并管理存量虚拟机。

图片

SmartCMP平台提供用户一站式运维管理体验,用户可以在一个页面管理不同云上的所有资源。

图片

为了对多云实现标准化、统一的管理,平台将每个云的能力进行抽象和标准化,从而实现云管理的自动化和自服务。

图片


02

面向业务部门的自服务


业务部门的用户,在不需要学习专业云知识的情况下,便可以通过服务卡片的形式进行各种云资源的申请,平台会根据策略进行资源的选择、分配和创建。

图片

管理员可以配置资源的配额、分配策略等,确保业务用户能够访问,并只能访问业务部门被允许使用的资源。资源创建后,用户针对自有云资源可以自助进行操作,包括开关机、远程访问、添加磁盘等。



03

跨云服务编排和自动化


平台采用创新的可视化蓝图编辑框架,将应用系统复杂的资源依赖关系和架构描述通过图形化的方式进行设计,从而实现强大的云服务编排能力和基础设施即代码(IaC)的能力。云服务蓝图支持一次设计多次部署,极大加速业务系统的上线速度。

图片


04

完善的人员,组织和权限控制


SmartCMP平台拥有完善的组织架构、角色和用户体系。用户可以通过策略驱动访问权限、细粒度的角色和权限管理、资源配额、费用配额等,实现控制资源与服务的访问、申请以及规范。

图片


05

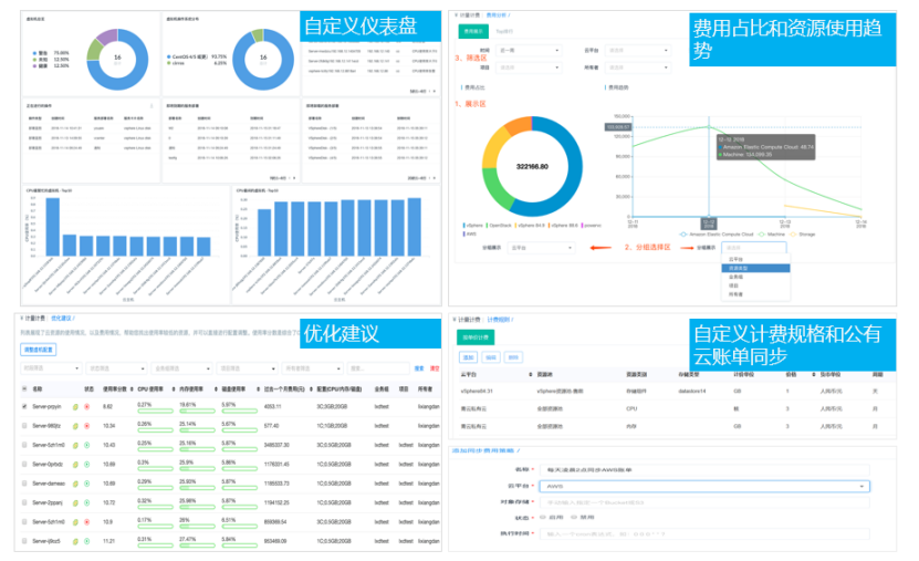
完善的成本分析和优化


费用管理和分析是用户上云时关注的重点之一。SmartCMP云管平台和费用相关的主要功能包括:

  • 申请时根据云服务内容动态计算费用,支持公有云、私有云等各种云资源。

  • 同步公有云费用,并按照规则进行分摊,让云资源的所有开支都清清楚楚。

  • 帮助用户找出闲置资源,及时调整资源分配策略,节约云上费用。


图片


06

多云统一的监控告警


SmartCMP平台可以监控不同云平台的各种云资源和软件的运行状况,并进行统一的展示和告警。

图片

用户可以基于监控告警去自定义告警触发后的操作,并支持多种告警通知方式,包括系统通知、钉钉、短信、微信、邮件等。

经过了多年技术和行业的积累,骞云科技推出SmartCMP云管平台SaaS版,以颠覆式的产品形态,给您带来更加易用、稳定的云管产品。现在注册即可快速体验还有更多优惠活动期待您的参与!


阅读334
分享